福田汽車:干部管理數字化轉型實踐 | 標桿100
北汽福田汽車股份有限公司(以下簡稱福田汽車,股票代碼600166),是一家跨地區、跨行業、跨所有制的國有控股上市公司,是中國品種最全、規模最大的商用車企業,全面覆蓋商用車整車及零部件全產業鏈,全球建設22個KD工廠,產品和服務覆蓋全球130個國家和地區,員工近4萬人。

隨著業務的高速發展,各事業部干部隊伍日益壯大,干部管理工作長期存在干部評價方式單一、干部調整工作量大、民主測評統計分析難、談話考察效率低、干部監督管理難預警等問題。與此同時,集團對于干部隊伍建設也提出了一系列明確的要求,這些要求對于福田汽車來說,既是挑戰也是機遇。
與金現代達成合作 / Cooperate
福田汽車決定積極擁抱數字化轉型,打造集信息化管理、數字化分析、智慧化研判于一體的數智化應用平臺。在這一戰略轉型中,福田汽車與金現代攜手合作,共同推進干部管理數智化進程。
金現代“智慧識才”干部大數據分析系統運用大數據、人工智能等先進技術,為福田汽車提供干部畫像、班子畫像、干部任免、干部儲備庫、干部預警、民主測評、談話考察等核心功能,為福田汽車的干部管理工作提供了全新的解決方案。
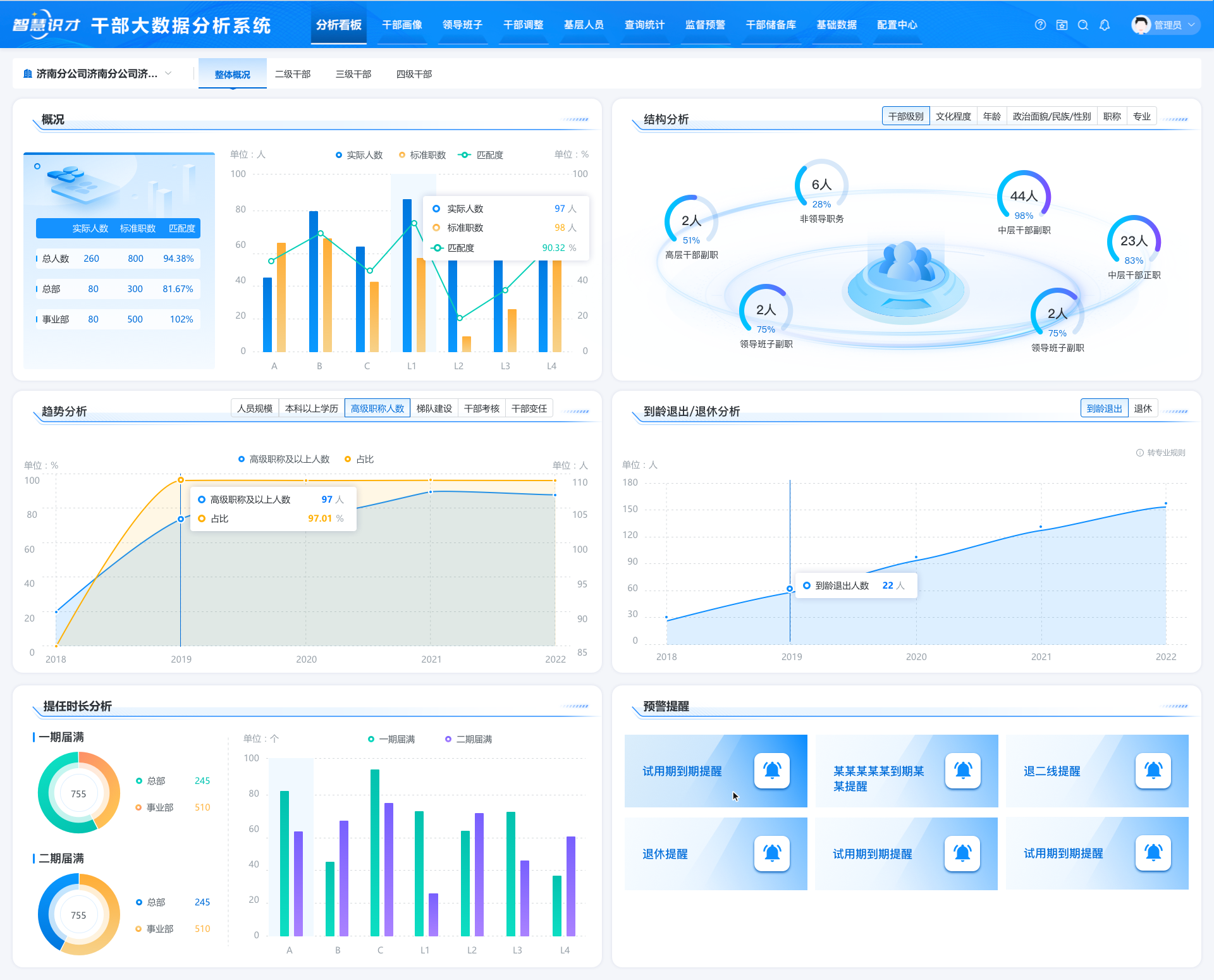
1 全景畫像展示 助力高效識別
采用與人資系統集成、標準模板批量導入等方式,實現了干部基礎信息、考核數據、現實表現材料等多類信息的統一匯聚,通過干部畫像、班子畫像、分析看板的搭建,實現對各層次干部本體及班子隊伍的全景展示,輔助領導進行優秀干部識別、發展布局統籌規劃。

班子隊伍的全景展示(數據已脫敏)

干部成長路徑(數據已脫敏)
2 任免全過程管理 紀實材料自動生成
干部任免工作線上管理,全程管控,其中“沙盤推演”和智能寫作高效提升工作效率。首先,“沙盤推演”直觀將干部信息呈現在系統界面上,簡單的“拖拽”操作實現干部調整、以及干部詳情查看和多人對比分析,不符合任免規則進行預警提醒,還可以智能推薦適合崗位人選,提高選人用人精準度和工作效率。其次,系統能自動生成上會橫表、任免審批表、公示報告等各階段紀實材料,從而減輕人工編寫的工作量。

干部任免(數據已脫敏)
3 匿名測評方式 高效開展工作
依托金現代的民主測評系統,福田汽車能夠根據測評需求靈活創建測評表和關聯關系,采用手機掃描二維碼進行打分,無需填寫任何個人信息,可實時監控測評進度、測評結束后自動匯總生成測評報告,大大降低測評組織成本和工作量。
系統具備匿名登錄、考核規則設置、結果加密防篡改等功能,有效降低參評人員的顧慮,提高測評結果真實性,有效防止民意失真。
、
民主測評(數據已脫敏)
4 談話考察內容自動生成報告 提高干部考評精準性
談話考察工作結合金現代所提供的實時語音識別、自動匹配評語、高頻詞統計模型、報告自動生成等核心能力,福田汽車能夠將干部談話內容實時語音轉文字記錄,并自動提煉核心評語,通過高頻詞模型智能統計高頻評語,自動生成考察報告,有效降低人工記錄工作量,顯著提高干部考評的精準性。

談話考察(數據已脫敏)
福田汽車干部管理系統的成功應用,為其科學選人用人、打造高素質專業化干部隊伍提供有力支撐。金現代“智慧識才”干部大數據分析系統在電力、煙草、軍工、能源、制造業等多個領域成功應用,為組織人事部門提供數字化解決方案。